Summarize this article
Table of contents
Get insights delivered straight into your inbox every week!

10 Best Inbox Placement Tools To Improve Deliverability

Many emails never reach the main inbox. They go to spam or promotions, even when they are important. This hurts open rates, replies, and sales.

Inbox placement tools help fix this. 

They test where your emails land, warn you when something is wrong, and help you improve deliverability.

In this blog, you will see 10 inbox placement tools that help emails reach the inbox. These tools let you:

  • check inbox placement

  • warm up mailboxes

  • monitor reputation

  • find deliverability issues

If you send cold emails, newsletters, or outreach messages, these tools can help your emails land where people can actually see them.

Let’s begin.

What Are Inbox Placement Tools?

Inbox placement tools are tools that tell you where your emails land after you send them. 

They show if your email reaches the main inbox or gets filtered into spam or promotions. 

These tools test your emails with real inboxes and then tell you the result. 

They help you see delivery problems early, so you can fix them before sending more emails.

In short, inbox placement tools let you check if your emails reach the inbox and help you improve that result.

How To Choose The Right Inbox Placement Tool

To choose the best inbox placement tools, we focused on what matters most when checking email delivery and preventing messages from landing in spam.

We checked how each tool handles testing, monitoring, warm-up, and ongoing deliverability support.

Here’s what we looked at:

  •  Inbox placement accuracy across Gmail, Outlook, and other providers
  • Warm-up quality, including mailbox warming, engagement signals, and trust building
  • Deliverability help, such as reputation protection and spam issue detection
  • Pricing and flexibility for teams managing multiple mailboxes
  • Ease of scaling, including support for many domains or sending accounts
  • Integration options with outreach tools, CRMs, and email platforms
  • Monitoring features for tracking inbox health and alerts when issues appear

1. Warmforge

 Warmforge homepage
This image shows the Warmforge homepage

Warmforge is a deliverability tool that helps emails reach the inbox instead of spam. 

It warms up mailboxes using AI, runs inbox placement tests, and monitors reputation issues. 

It offers placement testing, mailbox health checks, blacklist scanning, and ongoing warm-up so your sending reputation stays strong.

Warmforge works with Google Workspace and Microsoft 365 mailboxes, and it connects easily with Salesforge and other outreach tools. 

If you want a tool that helps you warm up emails and monitor inbox placement in one place, Warmforge is a strong pick.

Key Features of Warmforge

  • AI-based mailbox warm-up sends human-like emails automatically so your mailbox builds trust with email providers.

  • Inbox placement tests show whether your emails land in inbox, promotions, or spam across different providers.

  • Mailbox health monitoring checks DNS, MX records, blacklist status, and setup issues so you don’t send from a weak mailbox.

  • Deliverability boost system removes spam-marked emails from warm-up flows to signal trust and keep your reputation clean.

  • Free placement test and audit helps you check mailbox setup and find issues before sending campaigns.

Pros & Cons of Warmforge

Pros Cons
  • AI warm-up makes emails look natural
  • Built-in placement testing
  • Strong health monitoring and alerts
  • Works with Google Workspace and Outlook
  • No full free trial, only a free slot or test
  • Placement testing plans can get pricey at high volume
  • Not ideal for users who only want placement testing
  • Requires long-term warm-up for best results

Warmforge Pricing

Warmforge pricing
This image shows the Warmforge pricing

Warmforge has two pricing models:

I. Mailbox Warm-Up, starts at $10/month per slot when billed quarterly.
This includes AI warm-up, one free placement test per month, and mailbox health checks.

II. Placement Test Plans

  • Pro plan: 100 tests/month for $39/month or $32.50/month annually

  • Growth plan: Unlimited tests for $169/month or $140.80/month annually

Warmforge offers 1 free warm-up slot and 1 free placement test so you can try it before paying.

If you use Salesforge, Warmforge warm-up is included for free.

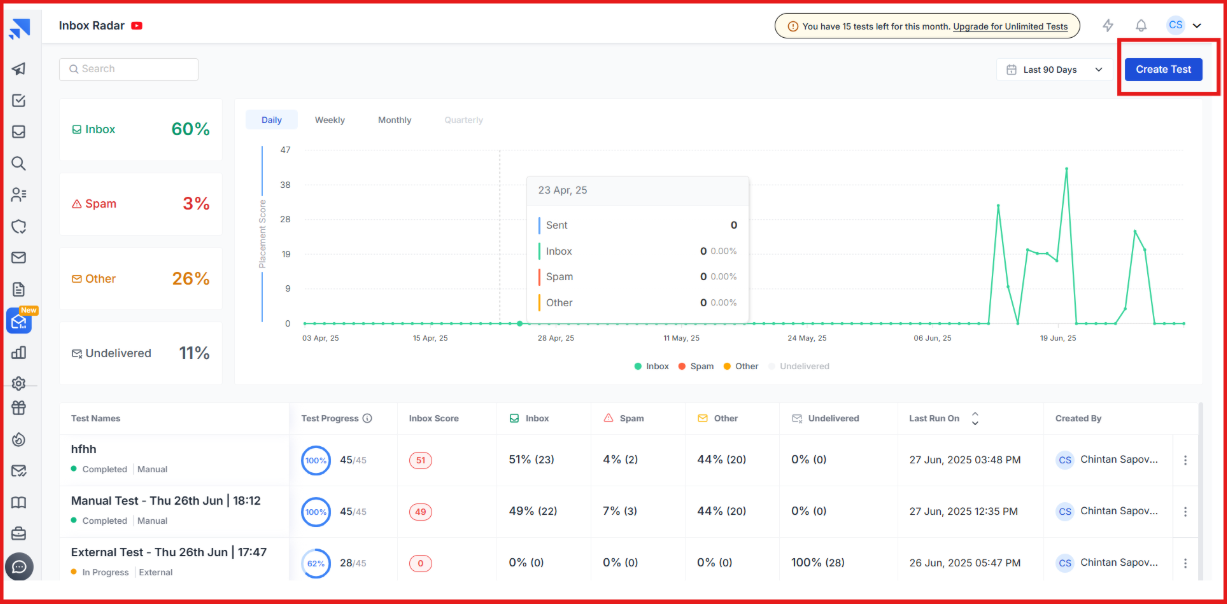
2. Inbox Radar by Saleshandy

Inbox Radar by Saleshandy
This image shows the  Inbox Radar by Saleshandy

Inbox Radar is Saleshandy’s inbox placement testing tool designed for cold emailers who want to see exactly where their emails land. 

It shows whether your email reaches the inbox, spam, or promotions, and it gives clear steps to fix deliverability issues. 

Inbox Radar connects directly with Saleshandy, so you can monitor inbox placement and adjust campaigns in real time instead of guessing. 

Key Features of Inbox Radar

  • Inbox placement testing sends your emails to test inboxes across Gmail, Outlook, Yahoo, and more to see where they land.
Inbox placement test by Inbox Radar
This image shows the  Inbox placement test by Inbox Radar
  • Spam trigger scanning checks your email content and warns you about spammy words or risky elements.

  • Shareable test reports give you a link you can share with teammates or clients without login.

  • Saleshandy integration allows you to test inbox placement directly inside your outreach tool.

  • DNS and setup checks alert you if SPF, DKIM, or domain settings are missing or misconfigured.

Pros & Cons of Inbox Radar 

Pros Cons
  • Easy and fast testing experience
  • Clear insights and actionable recommendations
  • Shareable reports for clients or teammates
  • Built-in spam scoring and DNS checks
  • Works best if you already use Saleshandy
  • Limited reviews online due to being newly launched
  • Needs a separate subscription for full testing volume
  • Real value increases when paired with Saleshandy outreach

Inbox Radar Pricing

 Inbox Radar by Saleshandy
This image shows the  Inbox Radar by Saleshandy

Saleshandy lets you test where your emails land, inbox or spam, and gives tips to fix deliverability. You can start free and upgrade as you grow.

I. Free Plan - $0/month, 2 inbox placement tests/month, 1 sending account per test, Spam score report & reputation check, basic deliverability insights

II. Inbox Starter - $49/month, Everything in Free +, 120 tests/month, up to 50 sending accounts, basic improvement tips

III. Inbox Pro - $99/month (Most Popular), everything in Starter +, 250 tests/month, up to 100 sending accounts, automated tests, exportable reports, scheduling & action triggers

IV. Inbox Scale - $199/month, everything in Pro +, 600 tests/month, unlimited sending accounts, used by 10,000+ businesses.

3. MailReach

MailReach homepage
This image shows the MailReach homepage

MailReach is a dedicated email deliverability tool focused on warming up mailboxes and testing spam risk. 

Unlike platforms that add deliverability as an extra feature, MailReach is built purely to improve inbox placement. 

It helps you repair and strengthen sender reputation, get emails into real inboxes, and improve campaign results. 

Key Features of MailReach

  • Email warm-up engine builds sender reputation through positive interactions across a network of trusted inboxes.

  • Spam testing system lets you check inbox placement and see which emails may be flagged as spam.

  • Automated warm-up cycles restore damaged reputation and maintain inbox delivery over time.

  • Smart monitoring tracks mailbox health and alerts you when reputation drops.

Pros & Cons of MailReach

Pros Cons
  • Focused entirely on deliverability, without extra features
  • Very effective warm-up and repair engine
  • Free spam test available
  • Works with all SMTP providers
  • Not an all-in-one email platform, deliverability only
  • Must run continuously for best results
  • Pricing is not publicly listed on the website
  • No built-in outreach or sequencing

MailReach Pricing

MailReach pricing
This image shows the MailReach pricing

MailReach pricing starts at $25 per mailbox per month. You can add more warm-up slots or spam test credits as needed, and the total updates based on your selections.

Each plan includes:

  • automated mailbox warm-up

  • spam testing credits

  • AI-based deliverability assistant

  • health checks for SPF, DKIM, DMARC, and blacklist status

  • reputation tracking dashboard

  • support for Gmail, Outlook, and other providers

MailReach also offers custom plans for agencies that need large-scale warm-up or placement testing.

4. Folderly

Folderly homepage
This image shows the Folderly homepage

Folderly is a premium email deliverability platform. It helps you fix inbox issues, recover a damaged sender reputation, and make sure your emails land in the primary inbox.

It monitors email reputation, scans spam triggers, checks DNS setup, and gives expert guidance to fix deliverability problems.

If you want a tool that actively finds deliverability problems and helps you solve them, Folderly is a strong fit for you.

Key Features of Folderly 

  • AI-powered deliverability diagnostics scan your domain, email content, DNS setup, and placement issues before they cause damage.

  • Automated warm-up improves mailbox reputation with positive interactions and controlled sending volume.

  • Real-time inbox monitoring alerts you the moment emails start going to spam.

  • A detailed dashboard shows placement performance, blacklist status, SPF/DKIM/DMARC health, and domain reputation.

Pros and Cons of Folderly 

Pros Cons
  • AI diagnostics detect deliverability problems early
  • Dashboard offers clear visibility into inbox health
  • Warm-up is managed with expert guidance
  • Real-time alerts help prevent inbox drops
  • Higher cost compared to basic deliverability tools
  • Initial setup and learning curve for beginners
  • Consulting-style support may feel overwhelming for small users
  • Some users report occasional data inconsistencies

Folderly Pricing

 Folderly pricing
This image shows the Folderly pricing
  • Free Plan – $0/month, 1 email/mo, basic templates, email quality scoring.

  • Starter – $49/month, 30 personalized emails/mo, templates, basic CRM integration.

  • Growth – $199/month (Most Popular), 200 emails/mo, custom AI templates, 99.9% inbox placement guarantee.

  • Pro – $499/month, 500 emails/mo, team collaboration, dedicated success manager, API access.
  • Agency – $1,499/month, 1,000+ emails/mo, manage 20 clients, white-label features, performance dashboards, custom billing.

5. MxToolbox

MxToolbox inbox placement
This image shows the MxToolbox inbox placement

MxToolbox is a well-known email delivery and diagnostics platform that now includes inbox placement testing inside its Delivery Center product.

It shows whether your emails reach inboxes at providers like Gmail, Yahoo, and Outlook, and highlights why they may fall into spam or fail delivery.

If you want inbox placement testing along with domain health checks in one place, MxToolbox is a reliable option.

Key Features of MxToolbox

  • Inbox placement testing shows if your email lands in inbox, spam, or fails delivery at Gmail, Outlook, Yahoo, and more.

  • Bulk Sender rule checks test compliance with Google, Yahoo, and Microsoft’s latest sender requirements.

  • Content analysis & rendering gives feedback on email formatting, spam wording, links, and unsubscribe compliance, with a visual preview.

  • Reputation and blacklist monitoring helps detect domain/IP issues that may hurt inboxing.

  • Two testing methods, send test emails directly to MxToolbox inboxes or subscribe their inboxes to your campaigns for ongoing tracking.

Pros and Cons of MxToolbox

Pros Cons
  • Good for teams that want inbox testing and domain diagnostics in one tool
  • Clear reports, even if the interface looks outdated
  • Deep technical tests such as DMARC, DNS, and blacklist checks
  • Helpful docs, tips, and visual render previews to fix deliverability issues
  • Inbox placement is only available on paid plans
  • Interface quality feels dated compared to modern tools
  • Not a specialized inbox tool and lacks unique inbox features
  • Pricing is higher than typical inbox testing tools

MxToolbox Pricing

MxToolbox pricingMxToolbox pricing
This image shows the MxToolbox pricing

MxToolbox inbox placement testing is not free; you must subscribe to a Delivery Center plan.

I. Delivery Center – $129/month, inbox placement reporting, reputation feedback, blacklist monitoring, DNS and configuration analysis, Mailflow monitoring, Up to 500,000 email volume across 5 domains

II. Delivery Center Plus – $399/month, includes everything above, plus advanced threat tools, SPF flattening, Higher delivery volume up to 5 million emails

Free users only get basic blacklist monitoring, not inbox placement.

6. GlockApps

GlockApps homepage
This image shows the GlockApps homepage

GlockApps is an email deliverability testing tool that helps you understand where your emails land, inbox, spam, tabs, or not delivered at all.

It gives deep diagnostics, alerts, and step-by-step suggestions so you can fix inboxing problems before sending real campaigns.

It also includes spam scoring, blacklist monitoring, content checks, reputation analysis, uptime alerts, and DMARC reporting,making it useful for marketers, agencies, and technical teams who want full visibility over email performance.

Key Features of GlockApps

  • Inbox placement testing shows where your emails land across Gmail, Outlook, Yahoo, and other mailbox providers, including tabs like Promotions.

  • Spam filter scoring runs your emails through Google Spam Filter, Barracuda, and SpamAssassin to flag risky elements.

  • Domain & IP analytics check your sender score, blocklist status, DKIM alignment, and IP reputation chain to find hidden deliverability issues.

  • Blacklist monitoring tracks your domain and IP against 50+ industry blocklists and alerts you when something is wrong.

  • Automatic tests & alerts detect mailbox performance drops and notify you to switch mailboxes or fix problems fast.

Pros & Cons of GlockApps

Pros Cons
  • Deep, technical diagnostics for IP and domain reputation issues
  • Includes blacklist monitoring, spam scoring, HTML checks, and DMARC analytics
  • Supports many ESPs and third-party integrations
  • Real-time alerts help detect mailbox or domain reputation drops quickly
  • Interface is detailed and may feel overwhelming for beginners
  • Pricing is not transparent upfront and requires plan selection
  • Designed more for technical teams or agencies than beginners
  • Full capabilities require a paid plan

GlockApps Pricing

GlockApps pricing
This image shows the GlockApps pricing

GlockApps offers multiple subscription levels based on feature needs and test volume:

  • Free plan, includes basic inbox insights and 2 spam tests

  • Essential ($59/month), adds 360 tests, uptime monitoring, and reporting

  • Growth ($99/month), includes 1,080 spam tests, 10 sending accounts, and advanced monitoring

  • Enterprise ($129/month), includes 1,800 tests, 20 sending accounts, and extended DMARC volume

Plans also include DMARC analytics, uptime monitoring, blacklist checks, API access, and consulting options.

Users can also pay annually and save 30% or build a custom plan for higher-volume sending needs.

7. InboxAlly

InboxAlly homepage
This images InboxAlly homepage

InboxAlly is an email deliverability tool that teaches inbox providers to trust your emails.

Instead of just warming mailboxes, it boosts reputation by creating real engagement, opening, scrolling, replying, and moving emails into the inbox.

This signals Gmail, Outlook, Yahoo, and other providers that your messages are valuable, which can improve inbox placement and open rates within 1–2 weeks.

Key Features of InboxAlly

  • InboxAlly simulates human behaviors like opening, scrolling, replying, moving emails from spam, and marking as important to teach providers your emails deserve inbox placement.

  • It helps pull domains out of spam and promotions tabs by signaling “this message is valued.”

  • Your emails are opened from different IPs, machines, and US locations to mimic real-world engagement.

  • Progress tracking dashboard: You can see whether emails land in spam, promotions, or primary inbox and how your reputation changes over 30 days.

  • You don’t need to give InboxAlly login or DNS access. just send messages to their seed accounts.

Pros & Cons of InboxAlly

Pros Cons
  • Real engagement improves inbox placement quickly
  • Works with any email platform, no account access needed
  • Clear dashboard visibility with progress tracking
  • Custom engagement settings for better control
  • More expensive than basic warm-up tools
  • Best suited for high-volume senders or agencies
  • Requires enough seed volume to match sending volume
  • Advanced options may feel overwhelming for some users

InboxAlly Pricing

InboxAlly pricing
This image shows the InboxAlly pricing

InboxAlly pricing is based on seed volume and sender profiles:

  • Starter - $149/month, 100 seed interactions/day + 1 sender profile

  • Plus - $645/month, 500 seed interactions/day + 5 sender profiles

  • Premium - $1,190/month, 1,000 interactions/day + 10 sender profiles + guided setup sessions

  • Enterprise - Custom pricing, for thousands of interactions/day and unlimited sender profiles

All plans include inbox training actions, tracking dashboards, multi-sender support, and onboarding options.

8. Lemwarm

Lemwarm homepage
This image show Lemwarm homepage

Lemwarm is Lemlist’s dedicated email warm-up and deliverability booster. 

It helps improve inbox placement by gradually warming your domain, monitoring performance, and flagging risks before emails land in spam.

If you want a hands-off warm-up system with real engagement actions and ongoing deliverability monitoring, Lemwarm is a solid option.

Key Features of Lemwarm

  • Lemwarm automatically warms your email inbox by sending gradual, human-like emails, which improves your domain reputation over time.

  • It uses a premium warm-up network of over 20,000 healthy domains, so your inbox gets natural interactions from real sending profiles.

  • The tool checks your technical setup, including SPF, DKIM, DMARC, MX records, and tracking domain status, to make sure everything is configured correctly.

  • You can warm up real email templates, which helps mailbox providers trust your actual messaging style rather than generic text.

Pros & Cons of Lemwarm

Pros Cons
  • Simple, guided warm-up workflow
  • Real human-style interactions improve domain trust
  • Daily alerts and reports help new users spot issues early
  • Smart plan allows warm-up using real templates
  • Pricing is charged per email inbox, which can increase costs for teams
  • Advanced monitoring and boosting features are still evolving
  • Works best when paired with the Lemlist ecosystem

Lemwarm Pricing

Lemwarm pricing
This image shows the warm pricing

Lemwarm offers two paid inbox warm-up tiers:

  • Essential Plan - $29/month per inbox, includes automated warm-up, technical setup checks, reports, human interactions, and access to 20k+ warm-up domain network.

  • Smart Plan - $49/month per inbox, includes everything in Essential plus personalized warm-up emails, warm-up for your own templates, custom alerts, and an industry-focused network.

Custom pricing is available for teams with 10+ inboxes.

You can also access Lemwarm for free if you have an active Lemlist subscription.

9. Mailtrap

Mailtrap homepage
This image shows the Mailtrap homepage

Mailtrap is an email delivery and testing platform built for developers, SaaS companies, and product teams.

It helps you send real emails with high inboxing rates and also test emails in staging before sending them to real users.

Mailtrap focuses on sending reliability, spam checking, and inbox analytics, so your emails avoid spam and reach real inboxes.

Key Features of Mailtrap

  • Reliable email sending via Email API and SMTP ensures transactional and marketing emails reach inboxes safely.

  • Email Sandbox testing lets you inspect emails in a fake inbox before sending them to real users, helping you avoid deliverability mistakes.

  • Built-in spam checker scans content, subject lines, DNS records, and blacklist status to prevent spam placement.

  • Deliverability analytics dashboards show inbox placement trends, spam score, open/click performance, and domain health.

Pros & Cons of Mailtrap 

Pros Cons
  • Great for testing and debugging emails before sending
  • Strong inbox placement and deliverability analytics
  • Automatically validates SPF, DKIM, and DMARC setup
  • Not a traditional warm-up or outreach tool
  • Advanced features require higher-tier plans
  • Sandbox and sending products are billed separately

Mailtrap Pricing

Mailtrap offers separate pricing for Email Sending and Email Sandbox testing.

Mailtrap email sending (API/SMTP)
This image shows the Mailtrap email sending (API/SMTP)

For Email Sending (API/SMTP):

  • Free plan available (up to 4,000 emails/month)

  • Paid plans start at $15/month for 10,000 emails

  • Business plan is $85/month with higher sending limits and a dedicated IP

  • Enterprise starts at $750/month for 1.5M emails and priority support
This image shows the Mailtrap email sandbox pricing

For Email Sandbox testing:

  • Free plan for 50 test emails/month

  • Paid plans start at $17/month

  • Higher plans scale up to $498/month depending on testing volume

Custom pricing is available for large senders that need migration support, unlimited users, or deliverability consulting.

10. Instantly

Instantly homepage
This image shows the Instantly homepage

Instantly is an inbox placement and deliverability tool built for cold outreach users, agencies, and teams who send emails at scale.

It helps you check whether your emails land in inbox or spam, monitor deliverability issues, and fix them before they damage results. 

Instantly works with Gmail, Outlook, and other major providers, and it lets you run tests for multiple sending accounts under one plan.

Key Features of Instantly

  • Unlimited inbox placement tests let you see whether emails land in inbox, spam, or promotions across different providers.

  • Spam content analysis checks your copy for risky phrases and formatting that trigger spam filters.

  • Blacklist monitoring tracks your domains and IPs across 90+ blacklists and alerts you if you are listed.

  • AI recommendations review your email content and suggest improvements for higher inboxing.

  • Automated alerts and triggers pause campaigns or slow sending when inbox placement drops so your reputation stays safe.

  • Placement breakdown reporting shows inbox %, spam %, promotions %, and provider-level insights for each account.

Pros & Cons of Instantly

Pros Cons
  • Unlimited inbox placement tests under one plan
  • AI suggestions help improve email copy and inbox placement
  • Blacklist and authentication monitoring included
  • Supports unlimited accounts and domains
  • Best value requires Instantly’s deliverability add-on
  • Only two free one-time tests without a subscription
  • Main benefits are tied to the Instantly ecosystem
  • Focuses more on testing than warm-up

Instantly Pricing

Instantly’s Inbox Placement feature is available as an add-on subscription.

  • You can run 2 one-time placement tests for free.

  • Paid subscriptions unlock unlimited tests and automation across all accounts and sub-workspaces.

Pricing varies by plan level, inbox placement monitoring is included in higher Instantly tiers (Hyper Growth and above).

Which Inbox Placement Tool Should You Choose?

Picking the right tool depends on what matters most to you, warm-up, testing volume, repair speed, analytics depth, or ease of use.

Here’s a quick guide to help you choose the best inbox placement tool:

  • If you want warm-up and placement testing in one platform → Choose Warmforge

  • If you want the cheapest inbox placement testing → Try Inbox Radar (Saleshandy)

  • If you want unlimited inbox placement tests → Go with Instantly

  • If you want deep deliverability diagnostics and technical insight → Pick GlockApps or MxToolbox

  • If your emails already land in spam and you want fast recovery → Explore InboxAlly

  • If you want expert consulting and premium problem-solving → Try Folderly

  • If you are a developer or SaaS team wanting testing and safe sending → Use Mailtrap

  • If you want inbox boosting inside outreach tools you already use → Consider Lemwarm, Inbox Radar, or Instantly

If you want one tool that warms inboxes, runs placement tests, scans blacklist issues, and monitors health automatically, Warmforge is the best fit.

It gives AI warm-up, placement testing, always-on monitoring, and a free slot to try it, so your emails reach the inbox.

Sign up with Warmforge now!